Bulletproof Your Network and Your Reputation
Your best defense against internal and external threats is also your fast-track to cybersecurity compliance.
Ready to get compliant?
Your best defense against internal and external threats is also your fast-track to cybersecurity compliance.
The NeQter Compliance Engine Features:
If your network is compromised, how would you know it?
For many companies, integrating SIEMs, parsing the data, building useful dashboards, and knowing what all of the information actually means can be overwhelming.
Configure our pre-built alert templates to inform you of the most important events occurring in your environment. Want more granularity? Build your own alerts in just a few clicks!
Out of the box integrations with all major vendors makes deployment a breeze. Begin collecting data from your all of your sources in minutes. No need to parse your own data, we have done the work for you!

















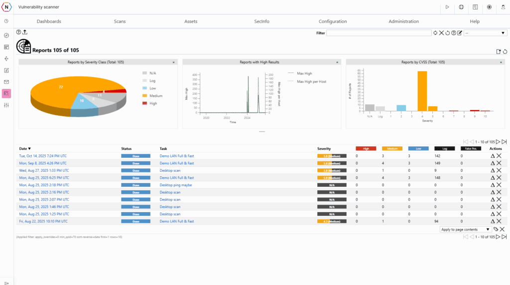
Find and close loopholes… before attackers find them
Bots. Hackers. Blackhats. They surface new vulnerabilities every day, to be exploited by attackers to infiltrate your network. Most software companies deploy patches in the hopes that you’ll update your systems and stay protected. NeQter’s automated vulnerability scanning lets you know what to fix!
Our vulnerability reports not only tell you what issues needs to be fixed but also how to fix them. Detailed remediation guidance, mitigations and workarounds are provided within the tool. No need to find the fix on your own!
Compare reports to see where you have made progress since your last scan and where new vulnerabilities may have surfaced.
If your network is compromised, how would you know it?
Get full visibility into your network by collecting hardware, software, event, and performance data directly from local systems through lightweight agents.
Deploy the NeQter Agent to collect log data and inventory metrics from your devices. Have a group of assets that need specific logging configurations? No problem! Make a custom group, set the parameters and add your hosts to the group.
Compare reports to see where you have made progress since your last scan and where new vulnerabilities may have surfaced.
Align yourself with the latest standards!
CMMC Compliance has become the ticket to entry for DoD contractors
Use the NeQter Compliance Tool to:
NeQter is the fastest, most comprehensive way to defend your business reputation, protect your customers’ proprietary information and achieve CMMC compliance.
Talk to us today, and let’s explore what NeQter Labs can do for your organization.